Phần mềm Quản lý dự án Xây dựng chuyên sâu
- Tối ưu hiệu quả quy trình vận hành từ tiền dự án tới thi công & bàn giao công trình.
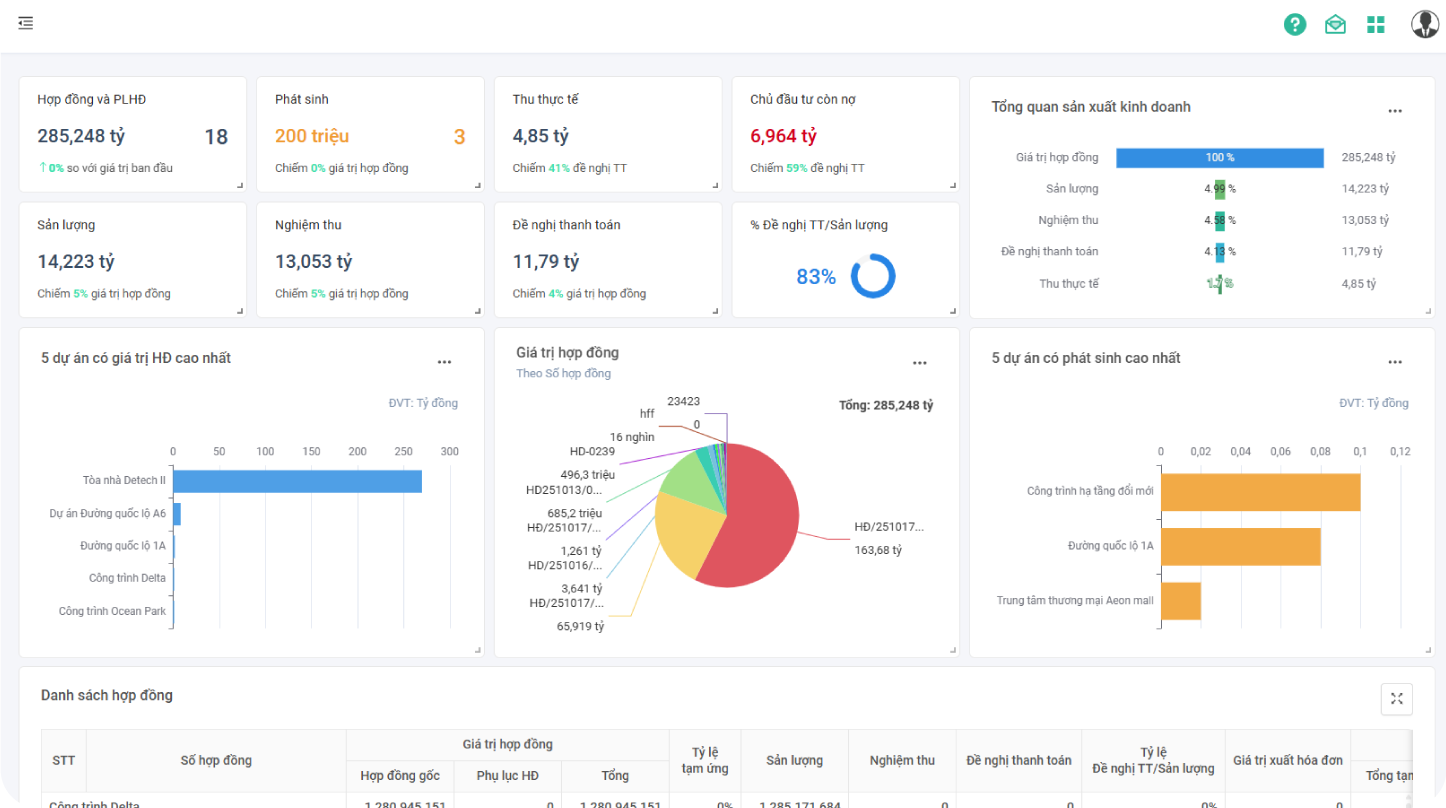
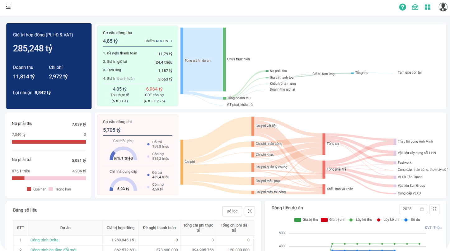
- Quản lý trực tuyến & hiệu quả mọi vấn đề: hợp đồng, tiến độ, vật tư, nguồn lực, khối lượng, chi phí dự án - lãi/ lỗ, nghiệm thu công trình,...


































